2025年12月14日 08:50:09 来源:连云港市神美电力辅机有限公司 >> 进入该公司展台 阅读量:15
胶球清洗装置系统安装、操作及运行维护说明书
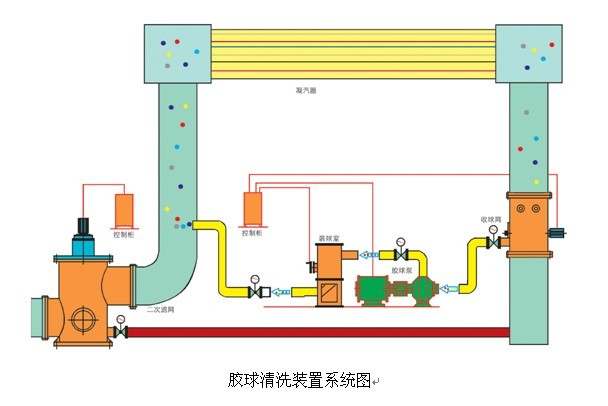
连云港神美电力辅机有限公司生产的凝汽器胶球清洗装置,适用于50~600MW汽轮机发电机组,胶球清洗装置主要由胶球泵、收球网、装球室、电控柜以及附属件等设备组成。
其工作原理是:胶球泵启动,借助水流的作用将直径大于冷凝管内径的海绵胶球挤进凝汽器冷凝管,经收球网收球再进入装球室。通过这一过程,胶球对冷凝管进行清洗,维持冷凝管内壁清洁,保证凝汽器设计换热效率不下降,从而维持凝汽器的端差和汽轮机背压;同时避免冷凝管内壁腐蚀,改善运行条件,延长机组寿命。
下面是胶球清洗装置系统图: