广告招募

当前位置:中非贸易网 > 技术中心 > 所有分类

粘结指数测定仪方法国标GB5447—85

2025年12月23日 08:11:37      来源:鹤壁市兴鹤热值仪器仪表有限公司 >> 进入该公司展台      阅读量:19

分享:

粘结指数测定仪方法GBT5447国标


中华人民共和国国家标准

烟煤粘结指数测定方法GB5447—85

∶53∶620.1

GB5447—85

Determination of caking index ofbituminous coal

国家标准局1985-10-04发布1986-07-01 实施

本标准规定了烟煤粘结指数(GR.1.指数,简记G 指数)的测定方法,适用于评价烟煤的粘结能力。

本标准参照采用国际标准ISO335—1974《硬煤——粘结力的测定——罗加试验法》。

方法要点:将一定重量的试验煤样和专用无烟煤,在规定的条件下混合,快速加热成焦,所得焦块在一定规格的转鼓内进行强度检验,以焦块的耐磨强度,即对破坏抗力的大小表示试验煤样的粘结能力。

1 仪器设备

1.1 本方法需用下列仪器设备:

a.天平:准确度不低于0.001g;

b.瓷质专用坩埚和坩埚盖:见图1;

c.搅拌丝:由直径1~1.5mm 的金属丝制成,见图2;

d.镍铬钢压块:重110~115g,见图3;

烟煤粘结指数测定方法


   

                           图1坩埚和盖

烟煤粘结指数测定方法

                                 图2搅拌丝

烟煤粘结指数测定方法

                            图3压块


e.压力器:专用设备,以6kg 重量压紧试验煤样与无烟煤混合物,见图4;

烟煤粘结指数测定方法


      

                               图4压力器


1—底板;2—沉头螺钉;3—圆座;4—钢管;5—联板;6—堵板;7—支承轴;8—小轴;9—垫圈;

10—开口销;11—支承架;12—手柄;13—压重;14—升降立轴;15—丝堵

f.马弗炉:该炉具有均匀加热带,其恒温区(±10℃)长度不小于120mm,并附有调压器或定温控制器;

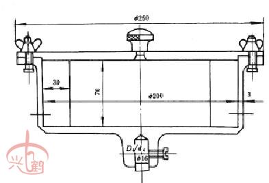
g.转鼓试验装置:包括两个转鼓、一台变速器和一台电动机,转鼓转速须保证50±2r/min。转鼓内径200mm、深70mm,壁上铆有相距180º厚3mm 的挡板两块,见图5;

烟煤粘结指数测定方法


                                             图5转鼓


h.圆孔筛:筛孔直径1mm。

1.2 本方法需用下列辅助用具:

a.坩埚架:由直径3~4mm 镍铬丝制成,见图6;

烟煤粘结指数测定方法


                                                   

                                    图6坩埚架示意图


b.秒表;

c.干燥器;

d.小镊子;

e.小刷子;

f.带手柄平铲:手柄长600~700mm、铲宽约20mm,铲长180~200mm、高1.5mm。送取盛样坩埚架出入马弗炉用;

g.玻璃表面皿或铝箔制成的称样皿;

h.搪瓷盘:两只,长300mm、宽220mm、高约25mm。

2 煤样

2.1 粘结指数试验煤样,应是达到空气干燥状态、粒度小于0.2mm 的分析煤样,其中0.1~0.2mm 的煤粒占全部煤样的20%~35%。煤样粉碎后并在试验前,应混合均匀。

2.2 粘结指数试验煤样应装在密封的容器中,制样后到试验的时间不应超过一星期。如超过一星期,应在报告中注明制样和试验时间。

粘结指数测定中所用的无烟煤,须是宁夏汝箕沟煤矿的专用无烟煤。专用无烟煤采样、制样及质量要求见附录A。

3 试验步骤

3.1 先称取5g 无烟煤,再称取1g 试验煤样放入坩埚,重量应称准到0.001g。

3.2 用搅拌丝将坩埚内的混合物搅拌2min。搅拌方法是:坩埚作45º左右倾斜,逆时针方向转动,每分钟约15r,搅拌丝按同样倾角作顺时针方向转动,每分钟约150r,搅拌时,搅拌丝的圆环接触坩埚壁与底相连接的圆弧部分。经1min45s后,一边继续搅拌,一边将坩埚与搅拌丝逐渐转到垂直位置,2min时,搅拌结束,亦可用达到同样搅拌效果的机械装置进行搅拌。在搅拌时,应防止煤样外溅。

3.3 搅拌后,将坩埚壁上煤粉轻轻扫下,用搅拌丝轻轻将混合物拨平,沿坩埚壁的层面略低1~2mm,以便压块将混合物压紧后,使煤样表面处于同一平面。

3.4 用镊子加压块于坩埚,然后将其置于压力器下压30s,加压时防止冲击。

3.5 加压结束后,压块仍留在混合物上,加上坩埚盖。注意从搅拌时开始,带有混合物的坩埚,应轻拿轻放,避免受到撞击与振动。

3.6 将带盖的坩埚放置在坩埚架中,用带手柄的平铲托起坩埚架,放入预先升温到850℃的马弗炉内的恒温区。放入坩埚后的6min 内,炉温应恢复到850℃,以后炉温应保持在850±10℃。从放入坩埚开始计时,焦化15min,之后,将坩埚从马弗炉中取出,放置冷却到室温。若不立即进行转鼓试验,则将坩埚放入干燥器中。马弗炉温度测量点,应在两行坩埚。

3.7 从冷却后的坩埚中取出压块。当压块上附有焦屑时,应刷入坩埚内。称量焦渣总重,然后将其放入转鼓内,进行******次转鼓试验,转鼓试验后的焦块用1mm圆孔筛进行筛分,再称量筛上部分重量,然后,将其放入转鼓进行第二次转鼓试验,重复筛分、称重操作。每次转鼓试验5min即250r。重量都称准到0.01g。

4 结果计算

粘结指数(G)按式(1)计算:

烟煤粘结指数测定方法



式中m——焦化处理后焦渣总重,g;

m1——******次转鼓试验后,筛上部分的重量,g;

m2——第二次转鼓试验后,筛上部分的重量,g。

计算结果取到小数******位。

5 补充试验

当测得的G<18时,需重做试验。此时,试验煤样和无烟煤的比例改为3∶3。即3g 试验煤样与3g 专用无烟煤。其余试验步骤均和第3 章相同,结果按式(2)计算:

烟煤粘结指数测定方法


式中符号意义均与式(1)相同。

6 允许误差及结果报告

每一试验煤样应分别进行二次重复试验。G值大于等于18时,同一化验室两次平行测定值之差不得超过3,不同化验室间报告值之差不得超过4。G 小于18 时,同一化验室两次平行测定值之差不得超过1,不同化验室的报告值之差不得超过2。以平行试验结果的算术平均值作为***终结果。报告结果取整数。

粘结指数测定仪方法GBT5447国标

附录A

粘结指数专用无烟煤采样、制样方法

(补充件)

A.1 采集原料煤

A.1.1 原料煤采自汝箕沟煤矿西沟平峒巷口至101 大巷016 号测点一段内下邦煤柱,开采二

1 层煤下分层(即二棚矸以下至煤层底板),全厚约2m。

A.1.2 采煤地点应避开断层、褶皱等构造复杂地带,采前把煤层表面氧化部分剔去。

A.1.3 在同一地带采集棚矸上、下两个分层的煤,每次采煤须根据上、下两个分层煤的自然厚度比例,搭配组成。

A.1.4 在采运时要防止灰土、油脂、化学物品、脏水等污染。

A.2 制作专用煤

A.2.1 先检查上、下两个分层的煤是否按规定比例搭配,然后掺匀。

A.2.2 将原料煤中的矸石、块煤中间的夹石与脏杂物、裂隙中夹白脉的煤剔出拣净,无法手选的末煤应舍弃。

A.2.3 水分超过0.8%的原料煤应先用红外灯烘烤,然后用规定的电碾破碎。

A.2.4 专用无烟煤筛分需用统一的筛网,及时检查筛网完好程度,刷洗筛网,减少筛孔堵塞物,更换已松动的筛网。

A.3 定期检验项目

A.3.1 井下原煤采集层位是否正确,上、下两个分层的煤是否按比例搭配装包。

A.3.2 专用无烟煤的水分、灰分与挥发分。

A.3.3 粒度组成及颗粒形状,煤中是否有杂质。

A.3.4 筛下物含量。

A.3.5 对生产的专用无烟煤用烟煤G 值与基准煤样对比鉴定。

A.3.6 商品专用无烟煤须附有包装标志,注明灰分、挥发分及筛下率限额值,并附有产品批号及合格证。

附录B

粘结指数专用无烟煤质量鉴定细则

(补充件)

B.1 基准样

每三年更换一次。

B.1.1 制备方法:按附录A 的规定,采制四个样品,每一样品量4 kg,均匀分为两份,一份送检验,一份由制样单位保存。

B.1.2 测定内容:

B.1.2.1 烟煤的粘结指数G 值。

B.1.2.2 水分、灰分、挥发分,要求:Ag<4%;Vr<7.5%。

B.1.2.3 粒度为0.1~0.2mm,其中小于0.1mm 的筛下率不大于7%。

B.1.2.4 颗粒形状图片。

B.1.3 测试方案:每一样品对8 个烟煤测粘结指数G 值(G 值范围由20~90,间隔大致为10),每一煤样重复测定6 次。对结果作平均值的重复比较统计,用S 法及T 法作检验,无显著差异。

B.1.4 选定新基准样:新基准样所测得的G 平均值应与原基准样所测得的G 值作对比,四个样品中至少要有两个符合要求,否则作废。混合合格的样品作为新的基准样。若******次更换时取值略低于原基准样的G平均值,则第二次更换时,G值应略高于对比的基准样,防止逐次降低或增高。

B.1.5 基准样的保存:将基准样均匀分成若干份,每份约200g,存放于干燥、阴暗处,或充氮保存。

B.2 出厂产品样

每200kg左右作为一鉴定单元。

B.2.1 取样方法:每2kg 左右专用无烟煤作为一份,用取样长勺,参照GB 475—83《商品煤样采取方法》,按5 点取样,对该份样品采集送检子样,约150g(大约占总重的8%)。将每100 份送检子样混合均匀后,缩分到1kg 左右,作为送检样。

B.2.2 测定内容:

B.2.2.1 烟煤的粘结指数G 值;

B.2.2.2 水分、灰分及挥发分,要求: Ag<4%; Vr<7.5%。

B.2.2.3 粒度为0.1~0.2mm,其中小于0.1mm 的筛下率不大于7%。

B.2.3 测试方案:每一送检样对4 个烟煤测粘结指数G值(G值约为20,40,60,80),对每一烟煤重复测定6 次。结果用T 检验法统计计算。

生产样与基准样对4个烟煤的G平均值,允许差可定为2.5~3S(S 系综合标准差)。

B.2.4 送检样的保存:经常保存于干燥、阴暗处或充氮保存。保存期为一年(以发出合格证之日起计算)。

附加说明:

本标准由煤炭工业部煤炭科学研究院北京煤化学研究所提出,由北京煤化学研究所归口。

本标准由煤炭科学研究院北京煤化学研究所、重庆煤炭研究所、煤炭工业部煤田地质勘

探分院负责起草。

本标准主要起草人陈鹏。

 






版权与免责声明:
1.凡本网注明"来源:中非贸易网"的所有作品,版权均属于中非贸易网,转载请必须注明中非贸易网。违反者本网将追究相关法律责任。
2.企业发布的公司新闻、技术文章、资料下载等内容,如涉及侵权、违规遭投诉的,一律由发布企业自行承担责任,本网有权删除内容并追溯责任。
3.本网转载并注明自其它来源的作品,目的在于传递更多信息,并不代表本网赞同其观点或证实其内容的真实性,不承担此类作品侵权行为的直接责任及连带责任。其他媒体、网站或个人从本网转载时,必须保留本网注明的作品来源,并自负版权等法律责任。 4.如涉及作品内容、版权等问题,请在作品发表之日起一周内与本网联系。