2026年01月07日 09:16:14 来源:天津帝诚联硕科技有限公司 >> 进入该公司展台 阅读量:53
目录
1、材料在单向静拉伸载荷下的力学性能
2、材料在其他静载荷下的力学性能
3、材料在冲击载荷下的力学性能
4、材料在变动载荷下的力学性能
5、材料在环境条件下的力学性能
6、材料在高温条件下的力学性能
7、材料的磨损性能
材料在单向静拉伸载荷下的力学性能
1.1 拉伸试验
1.1.1 概述
拉伸试验是标准拉伸试样在静态轴向拉伸力不断作用下以规定的拉伸速度拉至断裂,并在拉伸过程中连续记录力与伸长量,从而求出其强度判据和塑性判据的力学性能试验。
强度指标:弹性极限、屈服强度、抗拉强度;
塑性指标:断后伸长率、断面收缩率。
1.1.2 概念
应力:应力是在它所作用面积上的力,用N/mm2表示,在米制单位中,用千帕(kPa)或兆帕(MPa)表示。

应变:是被测试材料尺寸的变化率,它是加载后应力引起的尺寸变化。由于应变是一个变化率,所以它没有单位。

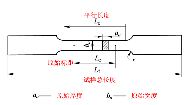
原始标距(Lo):施力前的试样标距。
断后标距(Lu):试样断裂后的标距。
平行长度(Lc):试样两头部或两夹持部分(不带头试样)之间平行部分的长度。
断后伸长率(A):是断后标距的残余伸长(Lu-Lo)与原始标距(Lo)之比的百分率。
断面收缩率(Z):断裂后试样横截面积的缩减量(So-Su)与原始横截面积(So)之比的百分率。
力(Fm):试样在屈服阶段之后所能抵抗的力。
屈服强度:当金属材料呈现屈服现象时,在试验期间达到塑性变形发生而力不增加的应力点。
上屈服强度:试样发生屈服而力下降前的应力。
下屈服强度:在屈服期间,不计初始瞬时效应时的应力。
1.1.3 拉伸应力-应变曲线
以低碳钢的拉伸应力—应变曲线为例。

OB—弹性阶段,BC—屈服阶段
CD—强化阶段,DE—颈缩阶段

试样在各阶段变化的示意图
金属材料在弹性变形阶段,其应力和应变成正比例关系,符合胡克定律,即σ=E·ε,其比例系数E称为弹性模量。 弹性极限σp与比例极限σe非常接近,工程实际中近似地用比例极限代替弹性极限。

屈服强度:当金属材料呈现屈服现象时,在试验期间达到塑性变形发生而力不增加的应力点,应区分上屈服强度和下屈服强度。通常把下屈服点对应的应力值称为屈服强度。

经过屈服阶段后,曲线从C点又开始逐渐上升,说明要使应变增加,必须增加应力,材料又恢复了抵抗变形的能力,这种现象称作强化,CD段称为强化阶段(加工硬化)。 曲线点所对应的应力值记作,称为材料的抗拉强度(或强度极限),它是衡量材料强度的又一个重要指标。强度极限是材料在整个拉伸过程中所能承受的拉力。

曲线到达D点,在试件比较薄弱的某一局部(材质不均匀或有缺陷处),变形显著增加,有效横截面急剧减小,出现了缩颈现象。此后,试件的轴向变形主要集中在颈缩处,试件最后在颈缩处被拉断。



a是低碳钢的应力-应变曲线,它有锯齿状的屈服阶段,分上下屈服,均匀塑性变形后产生缩颈,然后试样断裂;
b是中碳钢的应力-应变曲线,它有屈服阶段,但波动微小,几乎成一条直线,均匀塑性变形后产生缩颈,然后试样断裂。
c是淬火后低、中温回火钢的应力-应变曲线,它无可见的屈服阶段,均匀塑性变形后产生缩颈,然后试样断裂;
d是铸铁、淬火钢等较脆材料的应力-应变曲线,它不仅无屈服阶段,而且在产生少量均匀塑性变形后就突然断裂。
1.1.4 拉伸试样形状及尺寸
拉伸试样的一般形状

需要加工制样:压制坯、铸锭、无恒定截面的产品; 不需加工制样:有恒定横截面的型材、棒材、线材、铸造试样; 横截面的形状:圆形、矩形、多边形、环形,其他形状; 试样的原始标距: 比例试样 Lo=kSo1/2 (短比例试样:k=5.65;长比例试样:k=11.3) 非比例试样 Lo与So1/2 无关
圆形横截面拉伸试样的形状和尺寸符号

比例试样尺寸 原始直径d0:3、5、6、8、10、15、20、25,优先采用5、10、20mm 原始标距L0≥15mm,短试样(优先)L0=5d0,长试样L0=10d0 平行长度LC≥ L0+d0/2 ,仲裁试验:LC=Lo+2d0 试样总长度Lt取决于夹持方法,原则上Lt>Lc+4d0 过渡圆半径r≥0.75d0
矩形横截面拉伸试样的形状和尺寸符号

矩形截面非比例试样
原始厚度b0>3mm 原始标距L0:短试样(优先) L0=5.65s01/2,长试样L0=11.3s01/2;若L0<15mm,采用非比例试样 平行长度LC≥Lo+ 1.5s01/2 ,仲裁试验:LC=Lo+2s01/2 过渡圆半径r≥12mm.

薄板非比例试样
原始宽度b0=12.5、20、25mm 头部宽度≥1.2b0 过渡弧半径r≥20mm b0=12.5mm,L0=50mm,带头LC=75mm,不带头LC=87.5mm b0=20.0mm,L0=80mm,带头LC=120mm,不带头LC=140mm b0=25.0mm,L0=50mm,带头LC=100mm,不带头LC=120mm

经过机加工试样

不经机加工试样
1.1.5 拉伸试验前的准备
(1)取样与制样
取样部位、取样方向、取样数量是对材料性能试验结果影响较大的3个因素,被称为取样三要素。
样坯的切取部位、方向和数量应按照相关产品标准GB/T2975-2018《钢及钢产品力学性能取样位置及试样制备》或协议的规定。
取样方法
从原材料(型材、棒材、板材、管材、丝材、带材等)上直接取样试验;
从产品上的重要部位(弱、最危险的部位)取样试验;
以实物零件直接试验,如、钢筋、螺栓、螺钉或链条等;
以浇注的铸件试样直接试验或经加工成试样进行试验。
(2)试样加工
防止冷变形或受热而影响其力学性能。通常以切削加工为宜。
平行段应光滑,无加工硬化,无缺口、刀痕、毛刺等缺陷;
脆性材料夹持部分与平行段应有较大半径的圆弧过渡;
不经机加工铸件试样表面上的夹砂、夹渣、毛刺、飞边等必须加以清除。
(3)试样检查、标记
试验前应先检查试样外观是否符合要求。
试样原始标距一般采用细划线或墨线进行标定,所采用的方法不能影响试样过早断裂。
对于特薄或脆性材料,可在试样平行段内涂上快干着色涂料,再轻轻划上标线。
(4)尺寸测量(试样的原始横截面积)
圆形截面试样:圆形在标距两端及中间三处横截面上相互垂直两个方向测量直径,以各处两个方向测量的直径的算术平均值计算横截面积;取三处测得横截面积平均值作为试样原始横截面积。(S0=1/4πd02)
矩形截面试样:在标距两端及中间三处横截面上测量宽度和厚度,取三处测得横截面积平均值作为试样原始横截面积。(S0=a0×b0)
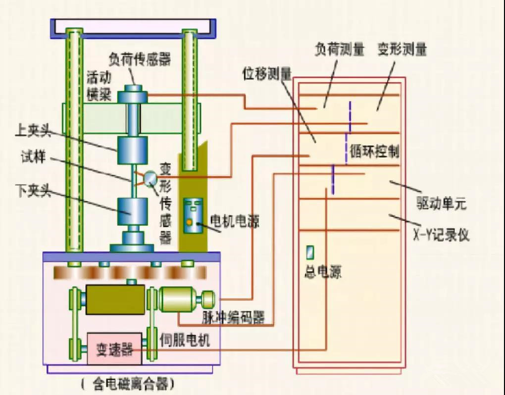
1.1.6 拉伸试验设备
拉力试验机又名材料试验机。
试验机是用来针对各种材料进行仪器设备静载、拉伸、压缩、弯曲、剪切、撕裂、剥离等力学性能试验用的机械加力的试验机。试验机组成:加载机构、夹样机构、记录机构、测力机构。标准:《GB/T 16491-2008 电子试验机》
夹持装置用于对不同形状、尺寸和材质的试样能顺利进行试验。引伸计用于测定微小塑性变形的长度测量仪。
试验设备校验:
电子试验机:《GB/T 16825.1-2008 静力单轴试验机的检验第1部分:拉力和压力试验机测力系统的检验与校准》、《GB/T 16825.2-2005静力单轴试验机的检验第2部分:拉力蠕变试验机施加力的检验》
引伸计:《GB/T 12160-2002 单轴试验用引伸计的标定》


电子试验机及其构造

气动夹具(左)、液压夹具(右)

CSS2210 电子试验机引伸计(左)、WDW-100 电子试验机引伸计(右)
1.1.7 拉伸试验步骤

1.2 性能指标
1.2.1 弹性
弹性模量E(E=σ/ε)表征材料抵抗正应变的能力。工程上弹性模量被称为材料的刚度,表征金属材料对弹性变形的抗力,其值越大,则在相同的应力状态下产生的弹性变形量越小。
比弹性模量为弹性模量与密度的比值。
1.2.2 强度
材料强度的大小通常用单位面积上所承受的力来表示。(单位:Pa、MPa、N/m2)
抗拉强度(或强度极限)是指试件断裂前所能承受的工程应力,用来表征材料对均匀塑性变形的抗力。

上屈服强度:ReH=FeH/S0
下屈服强度:ReL=FeL/S0
抗拉强度:Rm=Fm/S0

oa——总变形;ba—弹性变形99.8%;塑性变形0.2%
(条件屈服强度:Rp0.2表示规定塑性延伸率为0.2%时对应的应力)
硬钢(高碳钢)强度高,塑性差,拉伸过程无明显屈服阶段,无法直接测定屈服强度,用条件屈服强度来代替屈服强度。
1.2.3 塑性
金属材料断裂前所产生的塑性变形由均匀塑性变形和集中塑性变形两部分组成。试样拉伸至颈缩前的塑性变形是均匀塑性变形,颈缩后颈缩区的塑性变形是集中塑性变形。
试件拉断后,弹性变形消失,但塑性变形仍保留下来。工程上用试件拉断后遗留下来的变形表示材料的塑性指标。
常用的塑性指标有两个:断后伸长率A=[(Lu-L0)/L0]×99%,断面收缩率Z=[(S0-Su)/S0]×99%。

1.2.4 应变硬化
在真应力-真应变曲线中,应力与应变之间符合Hollomon关系,即S=Ken(n为加工硬化指数或应变硬化指数)。
应变硬化指数n反映了材料开始屈服后,继续变形时材料的应变硬化情况,它决定了材料开始发生紧缩时的应力σb。形变硬化是提高材料强度的重要手段。

工程应力-应变曲线与真应力应变曲线对比
1.2.5 韧性
韧性是指材料在断裂前吸收塑性变形功和断裂功的能力。
韧度是度量材料韧性的力学性能指标,分为静力韧度、冲击韧度和断裂韧度。
静力韧度是指金属材料在静拉伸时单位体积材料断裂前所吸收的功,是强度和塑性的综合指标。韧度为应力-应变曲线下的面积。
1.3 相关标准

材料在其他静载荷下的力学性能
2.1 压缩试验
2.1.1 概述
压缩试验是测定材料在轴向静压力作用下的力学性能的试验,是材料机械性能试验的基本方法之一。主要用于测定金属材料在室温下单向压缩的屈服点和脆性材料的抗压强度。
压缩性能是指材料在压应力作用下抗变形和抗破坏的能力。
工程实际中有很多承受压缩载荷的构件,如大型厂房的立柱、起重机的支架、轧钢机的压紧螺栓等。这就需要对其原材料进行压缩试验评定。
2.1.2 概念
压缩屈服强度:当金属材料呈现屈服现象时,试样在试验过程中达到力不在增加而继续变形时所对应的压缩应力。
上压缩屈服强度:试样发生屈服而力下降前的压缩应力。
下压缩屈服强度:屈服期间不计瞬时效应时的压缩应力。
抗拉强度:对于脆性材料,试样压至破坏过程中的压缩应力。
压缩弹性模量:试验过程中,轴向压应力与轴向应变呈线性比例关系范围内的轴向压应力与轴向应变的比值。
2.1.3 试验设备仪器及试样
设备仪器:(1)材料试验机;(2)游标卡尺。
压缩试样通常为柱状,横截面有圆形和方形两种。
试样受压时,两端面与试验机压头间的摩擦力会约束试样的横向变形,且试样越短,影响越大;但试样太长容易产生纵向弯曲而失稳。

2.1.4 压缩试验的力学分析
铸铁
铸铁试样装在试验机上,受到轴向压力F作用,试样产生变形量△l两者之间的关系如图。


灰铸铁的抗压强度是其抗拉强度的3-4倍。
铸铁在较小变形下出现断裂,略成“鼓形”,断面的法线与轴线成45—55度;
试样直径相同时,铸铁压缩曲线和拉伸曲线差异较大,其抗压强度远大于抗拉强度。
2.2 弯曲试验
2.2.1 概述
弯曲性能指材料承受弯曲载荷时的力学性能。
弯曲试验检验材料在受弯曲载荷作用下的性能,许多机器零件(如脆性材料制作的刀具、横梁、车轴等)是在弯曲载荷下工作的,主要用于测定脆性和低塑性材料(如铸铁、高碳钢、工具钢等)的抗弯强度并能反映塑性指标的挠度;弯曲试验还可用来检查材料的表面质量。
试验一般在室温下进行,所以也称为冷弯试验。
2.2.2 概念
挠度:弯曲变形时横截面形心沿与轴线垂直方向的线位移;
弯曲应力:弯曲时产生的应力;
弯曲应变:试样跨度中心外表面上单元长度的微量变化;
弯曲弹性模量:弯曲应力与弯曲应变呈线性比例关系范围内的弯曲应力与应变之比。
弯曲强度:在达到规定挠度值时或之前,负荷达到值时的弯曲应力;
2.2.3 弯曲试验原理
将一定形状和尺寸的试样放置于一定跨距L的支座上,并施加一集中载荷,使试样产生弯曲应力和变形。
弯曲试验分为三点弯曲和四点弯曲,三点弯曲是的试验方法。

2.2.4 弯曲试样及试验装置
弯曲试验试样的横截面形状可以为圆形、方形、矩形和多边形,但应参照相关产品标准或技术协议的规定;
室温下可用锯、铣、刨等加工方法截取,试样受试部位不允许有任何压痕和伤痕,棱边必须锉圆,其半径不应大于试样厚度的1/10;
弯曲试验通常在材料试验机或压力机上进行;常用的弯曲装置有支辊式、V型模具式、虎钳式、板式等。

2.2.5 弯曲试验的力学分析
弯曲曲线是通过弯曲试验得到的弯曲载荷和试样弯曲挠度的关系曲线。

试样弯曲时,受拉侧表面的正应力:σ=M/W。(M—弯矩,三点弯曲:M=FLs/4;四点弯曲:M=Fa/2;W—抗弯截面系数,对于直径为d的圆形试样:W=πd3/32;对于宽带为b,高为h的矩形试样:W=bh2/6。
2.2.6 性能指标
抗弯强度——试样弯曲至断裂前达到的,按弹性弯曲应力公式计算得到的弯曲应力,用符号σbb表示:σbb=Mb/W(Mb—断裂时的弯矩)
灰铸铁的抗弯性能优于抗拉性能。
断裂挠度fbb——将试样对称地安放在弯曲试验装置上,挠度计装在试样中间的测量位置上,对试样连续施加弯曲力,直至试样断裂,测量试样断裂瞬间跨距中点的挠度。
2.3 剪切试验
2.3.1 概述
剪切试验用于测试材料的剪切强度,剪切试验实际上就是测定试样剪切破坏时的错动力。
受剪切力作用的工程结构件有螺栓、销钉、铆钉等。

作用在试样两个侧面的载荷,其合力为大小相等、方向相反、作用线相距很近的一对力,如图所示:

2.3.2 剪切试验分类
一般分为单剪试验、双剪试验、冲孔试验、开缝剪切试验和复合钢板剪切试验等。

2.3.4 试样及试验装置

2.3.5 剪切性能的测定
室温剪切试验应在10~35℃下进行;
对不同的试样,选择合适的装置,装置安装时,与试验机的压头中心线一致,不得偏心;
剪切试验速度≯15mm/min,高温≯5mm/min;
高温剪切试验:试验升温时间≯1h,保温时间为15~30min。

2.3.6 剪切试验数据处理
试样剪断后,记下剪切试验过程的试验力F。按以下公式计算抗剪强度τb,MPa。
单剪抗剪强度:τb=F/S0(S0—试样原始横截面积,mm2)
双剪抗剪强度:τb=F/2S0=2F/(πd2)(S0—试样原始横截面积,mm2)
双剪抗剪强度:τb=F/(πd0t)(d0—冲孔直径,mm2;t——试样厚度,mm)
抗剪强度的计算精确到3位有效数。
剪断后发生弯曲、断口出现锲形、椭圆形等剪切截面,结果无效,应重做。
2.4 扭转试验
2.4.1 概述
扭转试验是测定材料抵抗扭矩作用的一种试验,是材料机械性能试验的基本试验方法之一。扭转试验是对试样施加扭矩T,测量扭矩T及相应的扭角φ ,绘制出扭转曲线图,一般扭至断裂,以便测定金属材料的各项扭转力学性能指标。
在机械、石油、冶金等工程中有许多机械零部件承受扭转载荷作用的实例,如如轴、弹簧等需进行扭转试验。
曲线到达D点,在试件比较薄弱的某一局部(材质不均匀或有缺陷处),变形显著增加,有效横截面急剧减小,出现了缩颈现象。此后,试件的轴向变形主要集中在颈缩处,试件最后在颈缩处被拉断。
外加扭矩不超过弹性范围时,变形是弹性的,Mn-φ曲线是一条直线。当边缘处的剪应力达到剪切屈服极限,此时对应的扭矩为Mp。截面上的应力成线形分布,表面的剪应力。即τmax= Mn / Wn


超过弹性范围后试样开始屈服。屈服过程是由表面至圆心逐渐进行的,这时Mn-φ曲线开始变弯,横截面的塑性区逐渐向圆心扩展,截面上的应力不再是线形分布试样整体屈服后,Mn-φ曲线上出现屈服平台,此时主动指针指示的最小值屈服扭矩记作Ms。 外加扭矩不超过弹性范围时,变形是弹性的,Mn-φ曲线是一条直线。当边缘处的剪应力达到剪切屈服极限,此时对应的扭矩为Mp。截面上的应力成线形分布,表面的剪应力。即τmax= Mn / Wn
屈服强度τs=(3/4)(Ms/Wn)


超过屈服阶段后Mn—φ曲线又开始上升,表明材料又恢复了抵抗变形的能力,即材料要继续变形扭矩就必须不断增长。低碳钢有很长的强化阶段但没有颈缩直至断裂。
抗扭强度极限τb=(3/4)(Mb/Wn)

允许使用不同类型的机械式或电子式扭转试验机。试验机扭矩示值相对误差应不大于士1%,应由计量部门定期进行检定;
试验时,试验机两夹头中之一应能沿轴向自由移动,对试样无附加轴向力,两夹头保持同轴;
试验机应能对试样连续施加扭矩,无冲击和震动,在30s内保持扭矩恒定。
用自动记录方法记录扭矩—扭角曲线。在曲线的弹性直线段上读出扭矩增量和扭角增量。

扭矩—扭角曲线
剪切模量:G=(△TLe)/(△ΦIp)
Le—扭转计标距;Ip—极惯性矩
在弹性直线段范围内,用不少于5级等扭矩对试样加载。记录每级扭矩和相应的扭角,计算出平均每级扭角增量,按图解法中公式计算剪切模量G。
(2)规定非比例扭转强度的测定
用自动记录方法记录扭矩—扭角曲线。在曲线上延长弹性直线段交扭角轴于O点,截取OC段,过C点作弹性直线段的平行线CA交曲线于A点,A点对应的扭矩为Tp。

规定非比例扭转强度:τb=Tp/W
(3)上、下屈服强度的测定
采用图解法或指针法测定,试验时用自动记录方法记录扭转曲线,或直接观测试验机扭矩度盘指针的指示。
下降前的扭矩为上屈服扭矩,屈服阶段中不计初始瞬间效应的最小扭矩为下屈服扭矩。

上屈服强度:τeH=TeH/W
下屈服强度:τeL=TeL/W
(4)扭转强度的测定
对试样连续施加扭矩,直至扭断。从记录的扭转曲线或试验机扭矩度盘上读出试样扭断前所承受的扭矩,用公式计算抗扭强度。

抗扭强度:τm=Tm/W
(τm—抗扭强度;Tm—扭矩;W—截面系数)
2.4.7 试样断口分析

碳钢破坏断口形状:平面断口
表明断裂是由剪应力引起的。断面上可看出回旋状塑性变形的痕迹,是典型的韧状断口。断裂时的剪应力定义为强度极限记作τb 。

铸铁破坏断口形状:45°螺旋断口
表明断裂是由拉应力引起的。而拉应力先于剪应力达到强度极限后发生断裂又说明了铸铁的抗拉能力弱于其抗剪能力。
纯扭转时圆试样的表面处于纯剪应力状态,与杆轴成±45º角的螺旋面上分别作用着两个主应力:σ1、σ3并与剪应力τmax值数值相等。因此试样的断口角度直接显示材料是拉断还是剪断、材料自身抗拉、抗剪能力的强弱由此得到直接地比较。


纯扭转时圆试样的表面处于纯剪应力状态